专注分享各种高质量网站、工具、APP、开源项目等一切好玩的东西🚀,以及偶尔开开车🚗

🔍内容索引 @GeeksoBot
💬加入话题 @igeekshare
📮广告合作 @Geekshare_bot
🌐网站:https://geekshare.org/
#优质频道

高速节点、破解应用、破解脚本
破解插件、开源项目、福利资源

关山难越,谁悲失路之人?
萍水相逢,尽是他乡之客


关注频道👉
@HelloWorld_1024
#APP #AI #搜索引擎

Perplexity - 一个 AI 搜索 APP

📄 提出问题并搜索,AI 便会融合多个结果并给出精简过的答案

还支持自定义「Perplexity」使用的消息来源,获得更具个性化的答案

目前 APP 仅支持外区 iOS 端,响应速度非常快,完全免费

更多详细介绍可以点击下方相关阅读查看

🔖
相关阅读
🔎Perplexity AI (困惑) - 号称全球第一个可以聊天的AI搜索引擎

📢关注频道:
@geekshare
💬加入群聊:
@igeekshare
📮欢迎投稿:
@Geekshare_bot
#AI #ChatGPT #开源

MiniGPT-4 - 一个支持「与图片对话」的语言模型

在线体验 | 论文

📄今年3月,OpenAI 公布了 GPT4 模型,对比GPT3模型来说,它最大的优势在于它可以理解图片中的信息内容

比如你上传一张图片你问它这是啥玩意,GTP4 便会识别然后回答你的问题

遗憾的是它至今仍未开放,好消息是有个平替项目「MiniGPT-4」

💡MiniGPT-4 Features

▫️生成详细的图像描述
▫️可以识别图像中的问题并提供解决方案,比如提供一个长痘痘的图片,你可以问它这个人的脸部出现什么问题,该如何解决
▫️可以根据草图生成网页代码及网站,提供一张网站设计草图,然后输入要求,它会给出了相应 HTML 代码
▫️可以让其看图创作,提供一张图,让它输出根据这个图片写的作文、歌曲、诗歌等
▫️更多查看这里...

⚠️复制粘贴的顺便把频道的广告也复制一下

📢关注频道:@geekshare
💬加入群聊:
@igeekshare
📮欢迎投稿:
@Geekshare_bot
#图像处理 #工具

Photomosh - 一款在线图片特效生成工具

📄上传图片,点击「Mosh」可以获得随机特效

也可以在右侧工具栏自定义特效,多点几下可以做出很棒的特效

还支持导出动图

📢关注频道:@geekshare
💬加入群聊:
@igeekshare
📮欢迎投稿:
@Geekshare_bot
#英语 #AI #工具

Free Grammar Check - 一个AI 语法检查器

📄利用该工具,可以让你的文本清晰、无误、易懂

它会检查你的每一种类型的错误,从错误的标点符号到细微的语法错误、不规则的动词变位、拼写错误的单词等等...

📢关注频道:@geekshare
💬加入群聊:
@igeekshare
📮欢迎投稿:
@Geekshare_bot
#英语 #工具

在线语法检查器 - 微软出品的免费语法检查工具

📄该工具可以检查你的语法错误,以及提出更简洁清晰写法的建议,还会指出单词短语的正式程度等实用功能

配合DeepL,你也可以写成严谨的英文信件、简历、文章等

📢关注频道:@geekshare
💬加入群聊:
@igeekshare
📮欢迎投稿:
@Geekshare_bot
#开源 #服务器 #建站

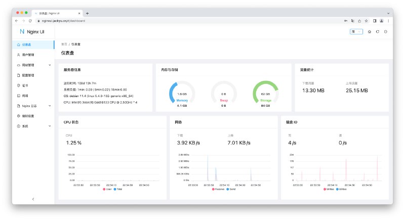
Nginx UI - 一款开源的 Nginx 网络管理界面

在线体验 | 帐密 admin

💡Features

▫️内置 ChatGPT 助理
▫️一键申请/续签 SSL
▫️内置命令行终端
▫️支持在线编辑 Nginx 配置文件
▫️支持查看服务器 CPU、内存、系统负载、磁盘使用率等指标
▫️...

📄如果你不想用宝塔面板,或许 Nginx UI 是个不错的选择

项目还比较初期,但是开源,所以有更多的操作空间

🎁建站推荐使用 Cloudcone ,1H1G 年付 21.6 美元

➡️已收录至「服务器/域名」

📮投稿 📢频道 💬群聊 🔎索引
#油猴 #脚本 #ChatGPT

KeepChatGPT - 一个可以让你更顺畅地使用 ChatGPT 的油猴脚本

⚙️直接安装 | 🐵安装油猴

💡Features

▫️解决报错Something went wrong....
▫️解决报错Conversation not found
▫️解决报错NetworkError when attempting to fetch resource.
▫️支持取消后台监管审计
▫️解决被频繁地打断交流
▫️解决频繁地刷新网页
▫️....

📄以上问题一直都是中国大陆用户访问过程中长期存在的问题,现在终于有大神搭救了

我尝试新开一个对话过10分钟再去聊,竟然没断无需刷新,体验杠杠的

开发者也直接表明了其原理是利用 Headless 绕过打开页面时的Cloudflare爬虫验证,以及利用 non-click 绕过不定时的Cloudflare机器人验证

📢关注频道:@geekshare
💬加入群聊:
@igeekshare
📮欢迎投稿:
@Geekshare_bot
#开源 #安全 #隐私 #微信

SharpWxDump - 一个开源的微信客户端取证项目

📄利用此项目你可以获取微信用户个人信息,包括昵称/账号/手机/邮箱/聊天记录

📖教程via乌鸦安全

🔖Go语言版本
SharpWxDump:增加了微信聊天记录分析功能

📢关注频道:@geekshare
💬加入群聊:
@igeekshare
📮欢迎投稿:
@Geekshare_bot
#游戏 #网站 #设计

游戏UI数据库 - 一个旨在帮助游戏 UI/UX 设计师发现灵感的网站

📄网站包含 1146 款游戏共 47200 张游戏截图供你参考

你可以根据游戏类型、主题、游戏美学、相机视角和设备/控制进行筛选游戏

还可以根据元素、风格、图案、材质对游戏截图进行更多筛选

当然了,如果你不是设计师也可以看看众多精美的游戏截图

📢关注频道:@geekshare
💬加入群聊:
@igeekshare
📮欢迎投稿:
@Geekshare_bot
#AI #ChatGPT

Forefront AI(前线AI) - 一个免费的 ChatGPT4 网站

📄该服务由美国 AI 初创公司「ForefrontAI」于昨日推出

你可以在这个网站免费体验 ChatGPT 3.5 Turbo 以及 ChatGPT 4(输入框点击+号即可切换)

目前支持图像生成,自定义角色,共享对话

图像生成需要输入「#imagine」加一个空格,再输入 Prompt,实测对中文支持一般

⚠️需要注意的是,根据官方推特表示,这是免费的 alpha 内测期间,所以过段时间大概率是会取消免费的

🔖相关阅读

👍🏻高可用 免费 免登录 免KEY的 ChatGPT 镜像合集

📢关注频道:@geekshare
💬加入群聊:
@igeekshare
📮欢迎投稿:
@Geekshare_bot
#Telegram

🆕Android, iOS, MacOS 版 Telegram 和 Unigram 已更新到版本 9.6;Telegram Desktop 已更新到版本 4.8

▎共享文件夹

• 为文件夹创建邀请链接来快速与其他用户共享对话列表
• 用户只需轻点文件夹链接,即可添加文件夹并加入其中的所有对话
• 每个文件夹可以创建多个邀请链接,来自定义每个邀请链接中包含的对话
• 你可以添加公开群组和频道和你有邀请用户权限的私密群组和频道
• 如果共享文件夹中添加了新对话且邀请链接已更新,使用此共享文件夹的用户会收到提示,以便添加新对话
• 你可以在设置 > 文件夹中创建文件夹

▎为私信独立设置墙纸

• 你可以将最爱的照片和颜色搭配设置为特定私信的墙纸
• 你的小伙伴将可以查看你设置的墙纸。他可以设置相同的墙纸,也可以设置他自己喜欢的墙纸
• 要为对话设置自定义墙纸,只需要点击三个点按钮并在出现的菜单中点击“更改墙纸”

💬此次更新意义重大,相当于变相支持「账号迁移」,赶紧去更新吧!

👉🏻直达官网 | 🔞私人收藏夹(需升级最新才能体验

📢关注频道:@geekshare
💬加入群聊:
@igeekshare
📮欢迎投稿:
@Geekshare_bot
#楽

抛开事实不谈,健身房就一点错都没有吗?
#APP #安卓 #文件传输 #开源

简朴 - 一个可以通过浏览器管理手机的 APP

💡Features

▫️无广告
▫️内置 Markdown 编辑器来管理笔记
▫️支持投屏、互传文件、RSS阅读
▫️内置 ChatGPT 对话界面,需要输入 API 使用
▫️开源并且数据存储在本地,使用TLS + AES256-GCM 加密以确保数据安全

📄APP 如其名,非常的简朴,可以把手机摇身一变成为一个网站

📢关注频道:@geekshare
💬加入群聊:
@igeekshare
📮欢迎投稿:
@Geekshare_bot
#图像处理 #AI #工具

Real ESRGAN - 一个旨在开发通用图像恢复的实用算法,可以用来对低分辨率图片完成四倍放大和修复,化腐朽为神奇

在线体验 | 中文文档 | 安卓APP

📄不要被算法吓到了,这是一个开箱即用的图像/视频修复程序,你可以直接在文档页面找到 Windows版 / Linux版 / macOS版的程序下载地址

项目提供了 5 个模型供你使用,你可以分别对照片、动漫插画、动漫视频等进行修复

👉🏻《大闹天宫》修复效果

总体效果令人满意,如果你有非常喜欢的老动漫可以试着修复一波

🔖相关阅读

Upscayl - 一款开源的AI放大图片工具

📢关注频道:@geekshare
💬加入群聊:
@igeekshare
📮欢迎投稿:
@Geekshare_bot
Back to Top